Free Windows application for managing ARK: Survival Ascended dedicated servers. RCON control, automated backups, Discord integration, multi-profile support and more, all in one application.
Features
Documentation & Guides
If you want help with how to use the server, please check our the documentation and guides here.
Official Site
See more information about the server manager https://runark.gg
Discord
Feel free to join the Discord https://discord.gg/sGgerkNSWQ.
Screenshots

- Multi server profile system (create, manage and configure unlimited servers).
- Configure all your ARK dedicated server settings under one UI (hundreds of setting options).
- Bulk operations available (start, stop, verify/update)
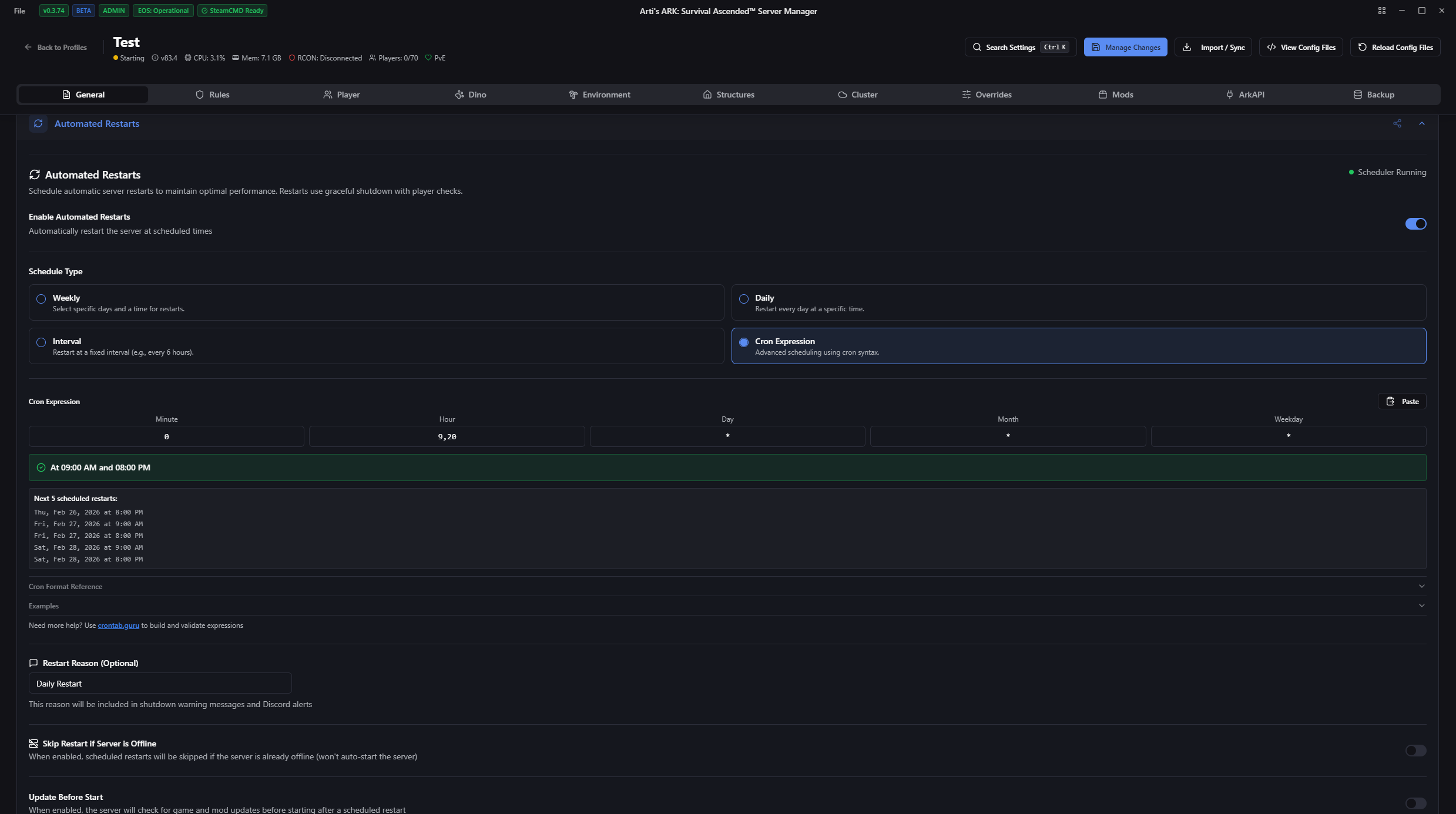
- Automated restarts with multiple options to configure.
- Server start up settings (clear mod cache and check for updates).
- Multiple options to shutdown a server
- Graceful Shutdown: Timed countdown with configurable warnings.
- Safe Shutdown: Saves world and shutdowns immediately.
- Kill Shutdown: Force kills the ark terminal without saving.
- Resource Monitoring: CPU, memory, and network usage per server and globally.
- Player Tracking: Real time player counts, names, and EOS IDs with persistent database.
- Player ban system.
- Player character file backup & restore system
- Backup & Restore system (Configuration files, World saves / Player files, SaveGames).
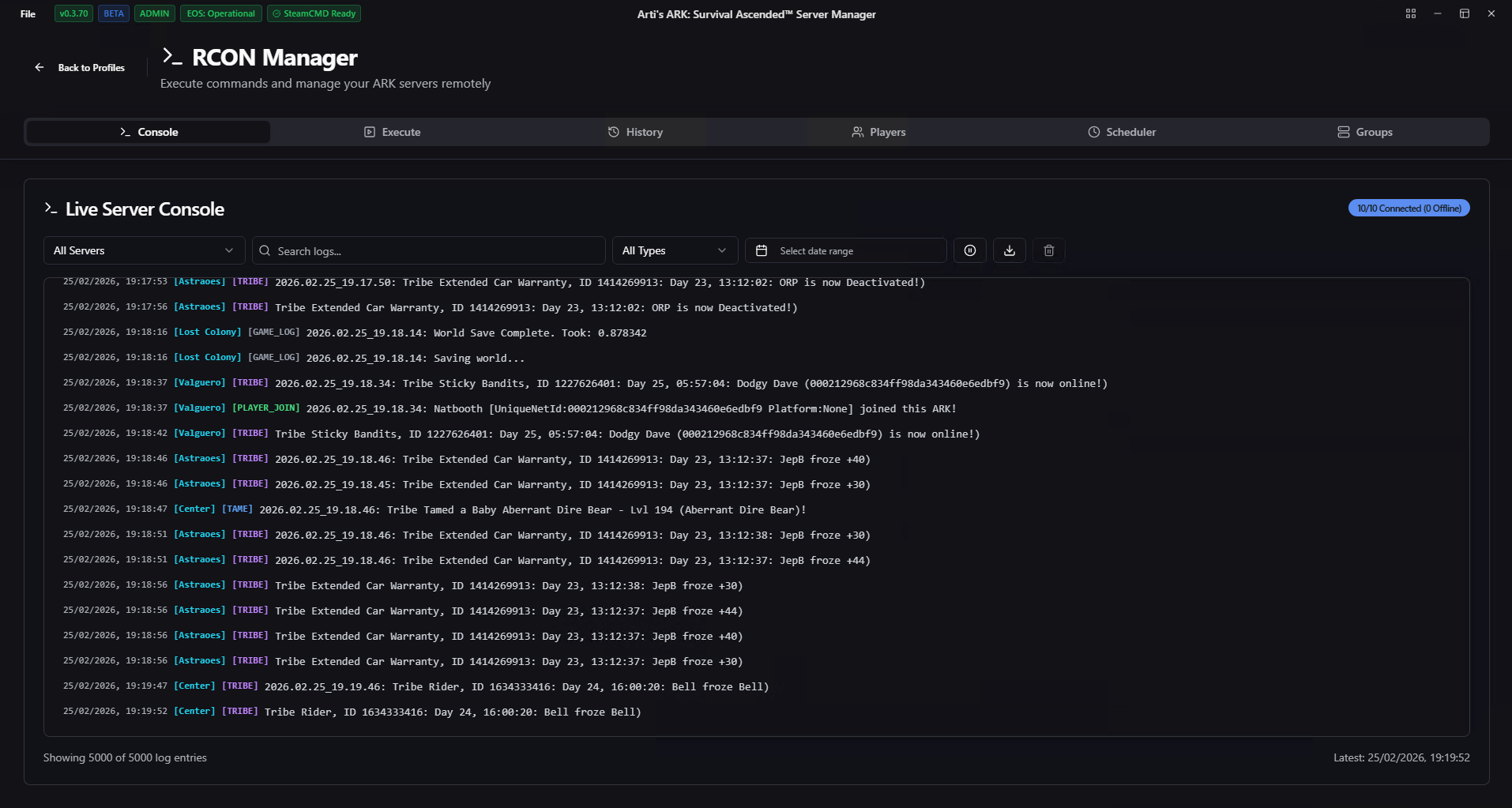
- RCON Manager system.
- Execute commands.
- Schedule commands.
- Command history.
- RCON live console
- Automated update system to detect the latest game and mod updates for your servers.
- Automated server installations with profile cloning.
- Fully supports the ArkAPI framework and plugins with installing and checking for updates as well as being able to manage plugin configs and syncing them across servers.
- Certification installation support.
- Mod management (add, remove mods to configs, delete mod files).
- Discord bot to help monitor servers and control them.
- Firewall management support.
- Alert system implement to allow server status changes to be sent to discord webhooks or mobile phone notifications.
- CPU affinity management supported.
- ArkAPI plugin helpers (update installation, fresh plugin install, plugin removal).
- Crash detection system (terminal terminated, server crashed, server hung).
- File hosting system (Admin whitelist, Cosmetic Whitelist, Dynamic Config).
- Custom configuration support (Game.ini, GameUserSettings.ini, command line arguments).
- Custom ArkAPI Server Manager plugin to support management operations to run more smoothly without depending on RCON.
- Auto update session logs.
- Server crash events logs.
- Automated server wipes (wipe files and databases).
- Config Scheduler system to automate configuration changes (eg. weekend rates).
If you want help with how to use the server, please check our the documentation and guides here.
See more information about the server manager https://runark.gg
Discord
Feel free to join the Discord https://discord.gg/sGgerkNSWQ.
